티스토리 뷰
그라파나 대시보드를 리액트에 바로 표시할 수 있도록 해보자
테스트 준비물
1. 그라파나 대시보드의 Public dashboard (admin 권한 필요)
2. 프록시 서버
3. 리액트 CRA
1. 그라파나 대시보드의 Public dashboard (admin 권한 필요)
1-1) Public dashbaord 란
- 누구나 접근할 수 있도록 설정된 대시보드
- 기본적으로 Grafana 대시보드는 인증을 요구하지만, 대시보드 공개 설정하면 인증 없이 접근할 수 있다
1-2) Public Dashboard 설정 방법
- 다음과 같이 대시보드를 통째로 가져올 수 있다
- 일일이 그래프 하나씩 가져오는 것 보다, 그라파나 대시보드에 필요한 모니터링 자원을 셋팅해서
그 대시보드를 전부 가져오는게 더 효율적이다

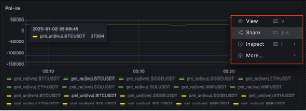
- 대시보드 그래프 하나를 선택해서 오른쪽 상단의 Share 버튼을 클릭한다.

- 중간 부분에 노출과 관련된 옵션이 있는데 (참고를 위한 아래의 이미지는, 관리자 권한에서 이미 대시보드로의 노출이 되었기 때문에, 별다른 옵션이 보이지 않고 공개 해제 토글버튼으로 존재하고 있는 모습이다)
이 옵션을 모두 활성화 한 뒤, 확인을 누른다
- 참고로 옵션은 모두 공개할 지, 특정 역할에 대해 공개할 지 등의 권한이 있다.

- 대시보드 url을 복사하거나, 확인한다

2. 프록시 서버
2-1) CORS의 처리가 필요하다
2-2) 호출 서버에서 X-Frame-Optiopns 헤더가 DENY로 설정되어있으면 안된다.
DENY로 설정되어 있으면, iframe으로 불러오는 것을 차단하기 때문이다.
프록시 서버는 아주 간략한 스크립트로 nodejs 의 express를 이용하여 구축하였다, git 레포지토리의 도움을 받는 경우 여기를 참조하되
실제 내용물은 아래에 있는 proxy.js 를 사용해야 한다
package.json
{
"name": "proxy",
"version": "0.1.0",
"description": "Sample implementation of proxy",
"type": "module",
"main": "index.js",
"dependencies": {
"cors": "^2.8.4",
"express": "^4.16.3",
"express-http-proxy": "^1.2.0",
"morgan": "^1.9.0"
},
"devDependencies": {},
"scripts": {
"proxy": "node proxy.js",
"proxy:ts": "ts-node proxy.ts",
"serve": "http-server ./index.html -p 8080 -c-1"
},
"author": "serpiko",
"license": "MIT"
}
proxy.js
import cors from "cors";
import express from "express";
import proxy from "express-http-proxy";
import morgan from "morgan";
const app = express();
app.use(cors());
app.use(morgan("tiny"));
app.use(
"/",
proxy("http://my-grafana-domain:3006", {
userResHeaderDecorator(headers) {
delete headers["x-frame-options"]; // X-Frame-Options 헤더 제거
return headers;
},
})
);
app.listen(20090, () => {
console.log("👉 Listening on 20090, 📮 Proxy [ http://my-grafana-domain:3006 ]");
});
프록시 서버 구동은 다음과 같이
$ npm run proxy
프록시 실행결과

3. 리액트 CRA
- 가장 빠르게 확인하기 위해서 리액트 타입스크립트 없이, CRA를 이용하였다.
$ npx create-react-app grafana-in-cra
- 이후 그라파나 컴포넌트를 한 개 만들어서, 아까 1번 에서 설정한 URL을 사용하자
Grafana.js
- URL은 우리가 프록시로 띄운 서버 호스트 (http://localhost:20090) 에 나머지 기존 URL을 연결하도록 한다
- 예를 들면 origin URL을 => Proxy URL로 사용해야 하므로, 다음과 같다
// origin URL
http://my-grafana-domain/public-dashboards/ef18a1c1b4e74dd8ae09387b86fe16b6?orgId=1&refresh=5s
// Proxy URL
http://localhost:20090/public-dashboards/ef18a1c1b4e74dd8ae09387b86fe16b6?orgId=1&refresh=5s
export default function Grafana() {
return (
<div className="container">
<div>
<iframe
src="http://localhost:20090/public-dashboards/abcdefgakjdhfkajh?orgId=1&refresh=5s"
width="100%"
height="1024"
frameborder="0"
title="grafana"
></iframe>
</div>
</div>
);
}
App.js
import Grafana from "./Grafana";
function App() {
return (
<div className="App">
<Grafana />
</div>
);
}
export default App;
리액트 실행 결과

그라파나의 대시보드가 통째로 화면에 잘 표시되었음을 확인할 수 있었다.
'■ 프론트엔드 ■ > React' 카테고리의 다른 글
| zustand 메서드 방식과 리듀서 방식 (0) | 2024.12.24 |
|---|---|
| react using state when you don't need it (0) | 2024.03.29 |
| React Hook Form: FormProvider-useFormContext (0) | 2024.03.29 |
| React Hook Form (useState-less 패턴) (0) | 2024.03.29 |
| re-resizeable 을 이용한 오더북 개수조정 컴포넌트 (1) | 2024.02.09 |